SpringBoot Prometheus Grafana 监控对接
# 简介
环境:dev,引入监控工具链,Prometheus、Grafana的构建和部署
版本:最新版
成品页面地址:http://124.70.95.70/grafana/d/sbapmwalker/springboot-apm-dashboard?orgId=1&from=now-30m&to=now
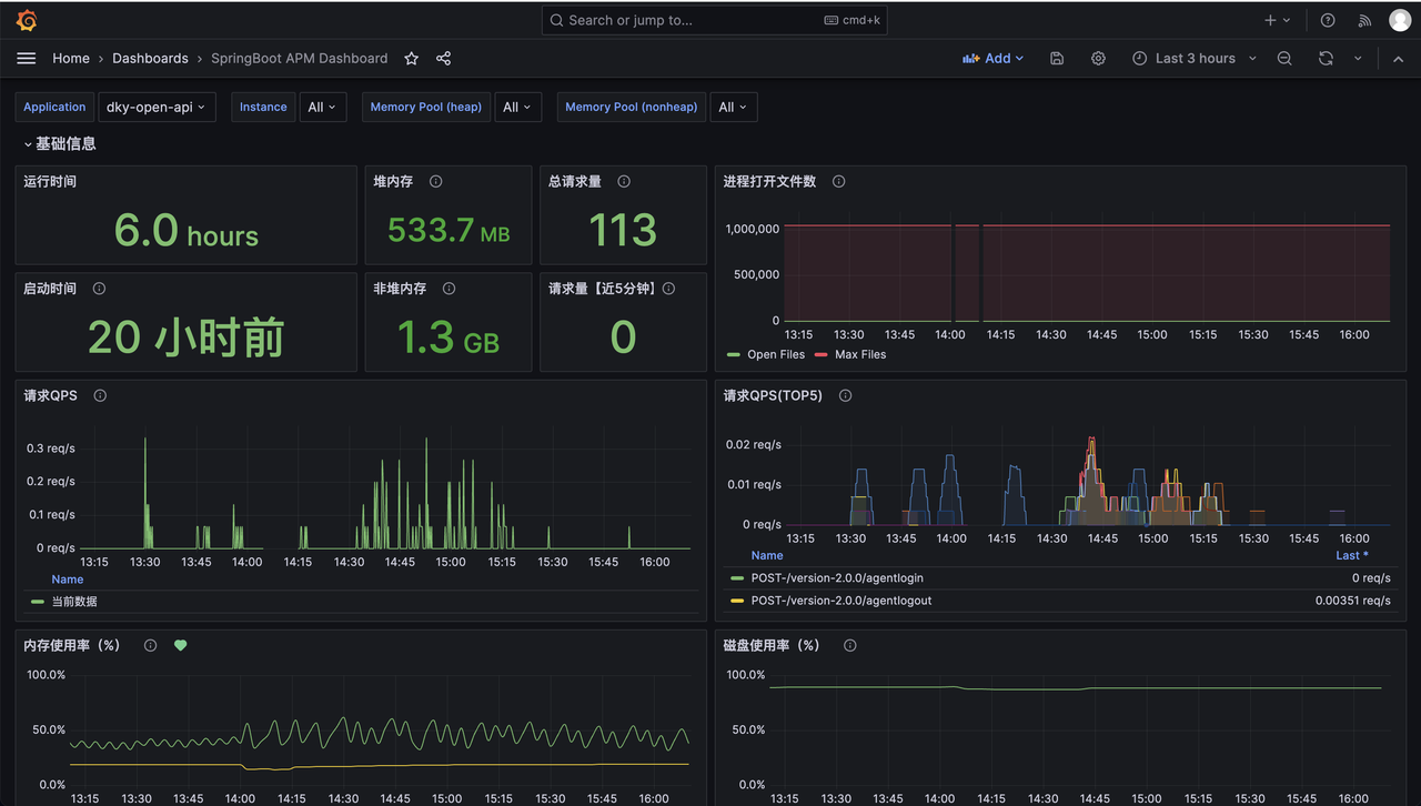
# Java 服务监控



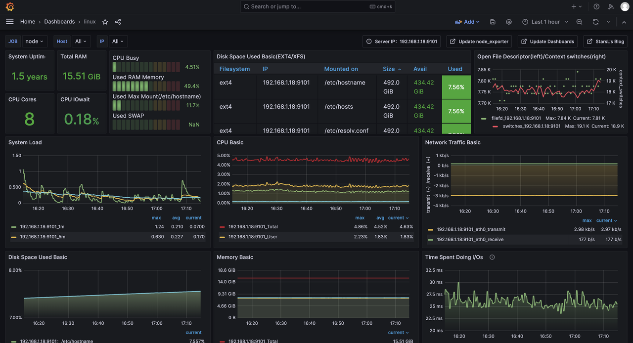
# 服务器主机监控

# Prometheus Grafana 搭建
# 部署文件
version: '2'
networks:
monitor:
driver: bridge
services:
prometheus:
image: prom/prometheus
container_name: prometheus
hostname: prometheus
restart: always
environment:
- TZ=Asia/Shanghai
volumes:
- ./prometheus/config:/etc/prometheus
- ./prometheus/data:/prometheus
- /etc/localtime:/etc/localtime:ro
- /etc/timezone:/etc/timezone:ro
command:
- '--config.file=/etc/prometheus/prometheus.yml'
- '--storage.tsdb.path=/prometheus'
- '--web.enable-lifecycle'
ports:
- "9090:9090"
networks:
- monitor
grafana:
image: grafana/grafana
container_name: grafana
hostname: grafana
restart: always
environment:
- GF_SECURITY_ADMIN_USER=admin
- GF_SECURITY_ADMIN_PASSWORD=admin
- GF_AUTH_PROXY_ENABLED=true
# - GF_SERVER_SERVE_FROM_SUB_PATH=true
- GF_SERVER_ROOT_URL=http://localhost:3000/grafana
- TZ=Asia/Shanghai
ports:
- "3001:3000"
volumes:
- ./grafana:/var/lib/grafana
networks:
- monitor
2
3
4
5
6
7
8
9
10
11
12
13
14
15
16
17
18
19
20
21
22
23
24
25
26
27
28
29
30
31
32
33
34
35
36
37
38
39
40
41
42
43
44
45
46
Prometheus 配置文件
global:
scrape_interval: 10s # 每30s采集一次数据
evaluation_interval: 10s # 每30s做一次告警检测
# 告警服务
alerting:
alertmanagers:
- static_configs:
- targets: ["192.168.1.18:9093"]
# 告警规则文件
rule_files:
- "*_rules.yml"
scrape_configs:
- job_name: 'prometheus'
static_configs:
- targets: [ '192.168.1.18:9090' ]
labels:
instance: prometheus
- job_name: 'cadvisor'
static_configs:
- targets: [ '192.168.1.18:8899' ]
- job_name: 'cc2-dev-中间件'
static_configs:
- targets: [ '192.168.1.18:9101' ]
- job_name: 'dky-admin'
scrape_interval: 15s
scrape_timeout: 10s
metrics_path: '/admin/actuator/prometheus'
static_configs:
- targets: [ '192.168.0.10:8300' ]
labels:
env: dev
project: DkCloud
- job_name: 'dky-ws-sdk'
scrape_interval: 15s
scrape_timeout: 10s
metrics_path: '/actuator/prometheus'
static_configs:
- targets: [ '192.168.0.10:8111', '192.168.0.10:8112' ]
labels:
env: dev
project: DkCloud
- job_name: 'dky-open-api'
scrape_interval: 15s
scrape_timeout: 10s
metrics_path: '/actuator/prometheus'
static_configs:
- targets: [ '192.168.0.10:8091' ]
labels:
env: dev
project: DkCloud
- job_name: 'dky-gateway'
scrape_interval: 15s
scrape_timeout: 10s
metrics_path: '/actuator/prometheus'
static_configs:
- targets: [ '192.168.0.10:8000' ]
labels:
env: dev
project: DkCloud
2
3
4
5
6
7
8
9
10
11
12
13
14
15
16
17
18
19
20
21
22
23
24
25
26
27
28
29
30
31
32
33
34
35
36
37
38
39
40
41
42
43
44
45
46
47
48
49
50
51
52
53
54
55
56
57
58
59
60
61
62
# SpringBoot 对接
# 添加依赖
<dependency>
<groupId>org.springframework.boot</groupId>
<artifactId>spring-boot-starter-actuator</artifactId>
</dependency>
<dependency>
<groupId>io.micrometer</groupId>
<artifactId>micrometer-registry-prometheus</artifactId>
</dependency>
2
3
4
5
6
7
8
# 更新配置
management:
endpoints:
web:
exposure:
include: "*"
endpoint:
health:
show-details: always
2
3
4
5
6
7
8
# Prometheus nacos 动态拉取微服务监控
20251021 使用 Prometheus 自带的 http_sd 从 nacos 动态拉取注册的 java 微服务进行监控。(需要 naocs 高版本支持,具体版本忘了,我直接从 2.2.x 升级到 2.5.x 最新版)
这样就省去了每次还需要手动配置监控节点的操作。尤其是上云之后节点都是弹性动态可伸缩的。
nacos http_sd 官网:https://nacos.io/en/docs/next/ecology/use-nacos-prometheus-sd/
# nacos 开启 http_sd 功能
management.endpoints.web.exposure.include=*
nacos.prometheus.metrics.enabled=true
2
# spring boot 添加 nacos 标签
spring:
application:
name: @project.artifactId@
profiles:
active: @profile.active@
cloud:
nacos:
username: @nacos.username@
password: @nacos.password@
discovery:
namespace: @nacos.namespace@
server-addr: @nacos.server-addr@
metadata:
project: DkCloud
application: ${spring.application.name}
app_metrics_path: ${server.servlet.context-path:/}/actuator/prometheus
env: ${spring.profiles.active}
job: ${spring.application.name}
config:
enabled: true
server-addr: @nacos.config.server-addr@ # 配置中心
namespace: @nacos.config.namespace@ # 命名空间的id
file-extension: yaml # 配置文件格式
2
3
4
5
6
7
8
9
10
11
12
13
14
15
16
17
18
19
20
21
22
23
# Prometheus http_sd_configs 配置
global:
scrape_interval: 10s # 每30s采集一次数据
evaluation_interval: 10s # 每30s做一次告警检测
# 告警服务
alerting:
alertmanagers:
- static_configs:
- targets: ["192.168.1.18:9093"]
# 告警规则文件
rule_files:
- "*_rules.yml"
scrape_configs:
# - job_name: 'dky-call-test'
# scrape_interval: 15s
# scrape_timeout: 10s
# metrics_path: '/actuator/prometheus'
# static_configs:
# - targets: [ '192.168.0.10:5251' ]
# labels:
# env: dev
# project: DkCloud
- job_name: 'dk-cloud-开发环境'
http_sd_configs:
- url: 'http://192.168.0.10:8848/nacos/prometheus/namespaceId/45138bce-488c-4849-95a6-a2d63f56aaa7'
refresh_interval: 10s
basic_auth:
username: 'nacos'
password: 'nacos'
relabel_configs:
- source_labels: [app_metrics_path]
regex: '//(.*)'
replacement: '/${1}'
target_label: app_metrics_path
action: replace
- source_labels: [app_metrics_path]
regex: '(/.*)'
replacement: '${1}'
target_label: __metrics_path__
action: replace
2
3
4
5
6
7
8
9
10
11
12
13
14
15
16
17
18
19
20
21
22
23
24
25
26
27
28
29
30
31
32
33
34
35
36
37
38
39
40
41
42
43
# 刷新 Prometheus 配置文件
curl -X POST http://127.0.0.1:9090/-/reload
查看 Prometheus 监控
http://124.70.95.70/prometheus/targets?search=

# 配置 grafana 监控模板
使用的是这个模版:https://grafana.com/grafana/dashboards/21319-springboot-apm-dashboard/
更新如下变量,支持按项目、环境、应用查看对应服务监控。

# 查看 grafana 监控详情
项目、环境、应用,支持级联关系

# 遇到问题及解决
# 自定义 json 转换器兼容
Java 服务对接监控的过程中,同样的配置,出现了有的服务能监控到,有的服务监控不到的问题。(自定义的fastjson转换器需要兼容)
@Configuration
public class MyFastJsonConfiguration extends WebMvcConfigurationSupport {
@Override
public void configureMessageConverters(List<HttpMessageConverter<?>> converters) {
FastJsonHttpMessageConverter converter = new FastJsonHttpMessageConverter();
FastJsonConfig config = new FastJsonConfig();
config.setSerializerFeatures(
// 保留map空的字段
SerializerFeature.WriteMapNullValue,
// 将String类型的null转成""
SerializerFeature.WriteNullStringAsEmpty,
// 将Number类型的null转成0
SerializerFeature.WriteNullNumberAsZero,
// 将List类型的null转成[]
SerializerFeature.WriteNullListAsEmpty,
// 将Boolean类型的null转成false
SerializerFeature.WriteNullBooleanAsFalse,
// 避免循环引用
SerializerFeature.DisableCircularReferenceDetect);
converter.setFastJsonConfig(config);
converter.setDefaultCharset(Charset.forName("UTF-8"));
List<MediaType> mediaTypeList = new ArrayList<>();
// 解决中文乱码问题,相当于在Controller上的@RequestMapping中加了个属性produces = "application/json"
mediaTypeList.add(MediaType.APPLICATION_JSON);
converter.setSupportedMediaTypes(mediaTypeList);
converters.add(new StringHttpMessageConverter(StandardCharsets.UTF_8));
converters.add(converter);
}
}
2
3
4
5
6
7
8
9
10
11
12
13
14
15
16
17
18
19
20
21
22
23
24
25
26
27
28
29
30
31
# swagger 兼容
引入监控依赖后,导致用到 swagger 的服务起不来(Spring boot 2.6.x\2.7.x)。需要兼容一下:
/**
* 解决 Spring Boot 与 Swagger 不兼容问题
**/
@Bean
public WebMvcEndpointHandlerMapping webEndpointServletHandlerMapping(WebEndpointsSupplier webEndpointsSupplier, ServletEndpointsSupplier servletEndpointsSupplier, ControllerEndpointsSupplier controllerEndpointsSupplier, EndpointMediaTypes endpointMediaTypes, CorsEndpointProperties corsProperties, WebEndpointProperties webEndpointProperties, Environment environment) {
List<ExposableEndpoint<?>> allEndpoints = new ArrayList();
Collection<ExposableWebEndpoint> webEndpoints = webEndpointsSupplier.getEndpoints();
allEndpoints.addAll(webEndpoints);
allEndpoints.addAll(servletEndpointsSupplier.getEndpoints());
allEndpoints.addAll(controllerEndpointsSupplier.getEndpoints());
String basePath = webEndpointProperties.getBasePath();
EndpointMapping endpointMapping = new EndpointMapping(basePath);
boolean shouldRegisterLinksMapping = this.shouldRegisterLinksMapping(webEndpointProperties, environment, basePath);
return new WebMvcEndpointHandlerMapping(endpointMapping, webEndpoints, endpointMediaTypes, corsProperties.toCorsConfiguration(), new EndpointLinksResolver(allEndpoints, basePath), shouldRegisterLinksMapping, null);
}
private boolean shouldRegisterLinksMapping(WebEndpointProperties webEndpointProperties, Environment environment, String basePath) {
return webEndpointProperties.getDiscovery().isEnabled() && (StringUtils.hasText(basePath) || ManagementPortType.get(environment).equals(ManagementPortType.DIFFERENT));
}
2
3
4
5
6
7
8
9
10
11
12
13
14
15
16
17
18
19
# 无 jvm 等指标
http://120.46.211.154:8200/cdr/actuator/prometheus
访问 metrics 接口,返回的大部分都是 `lettuce` 开头的指标。(猜测是影响了默认的指标配置)
tncs 监控对接 naocs,redis 依赖改为 redisson(已合到test),代码无改动。防止影响 jvm 等监控指标的暴露
<dependency>
<groupId>org.redisson</groupId>
<artifactId>redisson-spring-boot-starter</artifactId>
<version>3.18.0</version>
</dependency>
2
3
4
5
# 后续计划
无
打赏一下

「真诚赞赏,手留余香」
# 打赏记录
| 打赏者 | 打助金额 (元) | 支付方式 | 时间 | 备注 |
|---|---|---|---|---|
| John | 12 | 微信 | 2020-06-09 | |
| 艾斯 | 32 | 支付宝 | 2020-07-11 | nice |
| HickSalmon | 15 | 微信 | 2020-09-21 | 有赏交流 |